产品下载
极速下载一键安装,轻松开启线上办公e-office 服务端、客户端、手机端

然而,员工漏交、不交日报的情况却时有发生,有时甚至还要专人负责催促。当询问没交的原因,得到的结果也无外乎“太忙”、“忘了”等理由。
不用催,也能让员工把日报写好就好了。现在,泛微e-officeOA系统通过智能工作留痕、自动汇报统计,有效提高员工汇报积极性,实现智能化的汇报管理。
有时候,不是员工不想写日报,而是不知道该写什么。一天的工作千头万绪,落实到细节处总是繁琐而零碎的。

好在,泛微OA系统可以自动生成工作记录了!通过关联客户、任务、流程、文档、协作模块的数据,自动汇总工作痕迹。员工每天“干了什么”都有清晰记录,所有的工作细节全面留痕。
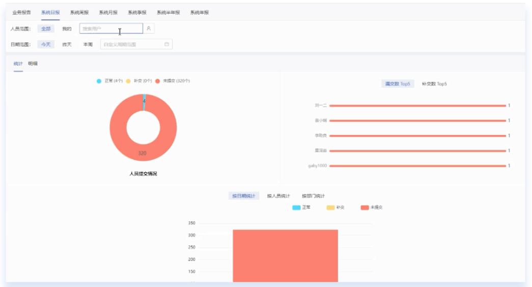
员工的日报提交情况如何,可以通过报表功能进行统计。借助汇报报表可按照人员范围、日期范围对不同类型的汇报进行筛选、统计。

根据员工汇报提交情况,系统自动生成“漏交数top5”、“补交数top5”榜单。通过榜单监督,提高员工汇报积极性。
汇报不再是单向报告,而是双向、多向的信息反馈、交流。上下级智能穿透,成员之间便捷“互关”,还可在团队内进行日报共享。

针对汇报内容,上级或有权限的人员可进行评论、点赞及@操作,增加汇报的互动性,促进团队内的学习交流。
借助OA系统汇报主页,员工可便捷了解与自己汇报相关的情况,包括粉丝、关注、互动等。同时,可便捷查看自己待提交、需补交的汇报有哪些,提高主动性。
泛微OA系统通过智能化的汇报管理,实现智能工作留痕、自动汇报统计,有效提高员工汇报积极性与主动性。
欢迎免费体验泛微最新OA办公系统:http://www.e-office.cn/